切换主题
任务管理
点击列表上的任务模块,可以看到任务模块,在任务页面可以看到每个任务的进展和状态,根据需要点击任务进入任务详情,管理任务。

创建任务
点击任务页面的创建任务,可以进行新任务的创建

输入任务名称、选择对应的机器人,点击确定,进入任务详情页面;

任务设置
点击任务详情页面右上角的任务设置,进入设置页面
在这里管理任务的拨打时间,线路,并发数,背景音,重呼等,如果不需要修改,可以不设置。

基础配置
- 可以修改任务名称、选择的机器人。

时间配置
- 拨打时间:可根据业务需求,自定义任务拨打的时间。导入号码后立即拨打或选择固定的时间周期进行拨打。
- 禁呼时间:可根据业务需求,添加多段禁呼时间。

高级配置
- 选择线路:选择可用的通话线路,用于任务拨打,不选择即使用当前空间的所有可用线路进行拨打。
- 呼叫并发数:设置呼叫并发数(最大值不超过该线路支持的最大并发数)。
- 背景音:按业务需求,选择场景化背景音(如办公室环境音等),模拟真实通话环境。
- 重呼:可以配置自动化重呼的策略(例如:首次呼叫为未接通时,间隔30分钟自动重呼1次),可以根据业务场景进行灵活配置。

都设置完成后,点击确定,保存设置
导入号码
(注:重复号码在一个任务中只能导入 1 次,系统会自动去重)
- 手动添加:当需要导入的号码数量较少时,可直接在页面中逐条输入号码完成添加。

- 批量导入:当需要导入大量号码时,可先下载系统提供的 Excel 模板,在模板表格中依次填入待导入号码。完成号码填写后,选中已编辑好的 Excel 文件进行上传,系统将自动识别并导入号码数据 。

导入模版,
第一列为手机号码,必填,必须填写手机号码或者固定电话,纯数字,不能包含其他字符,一行一个
后面为定义的变量信息,可按需填写

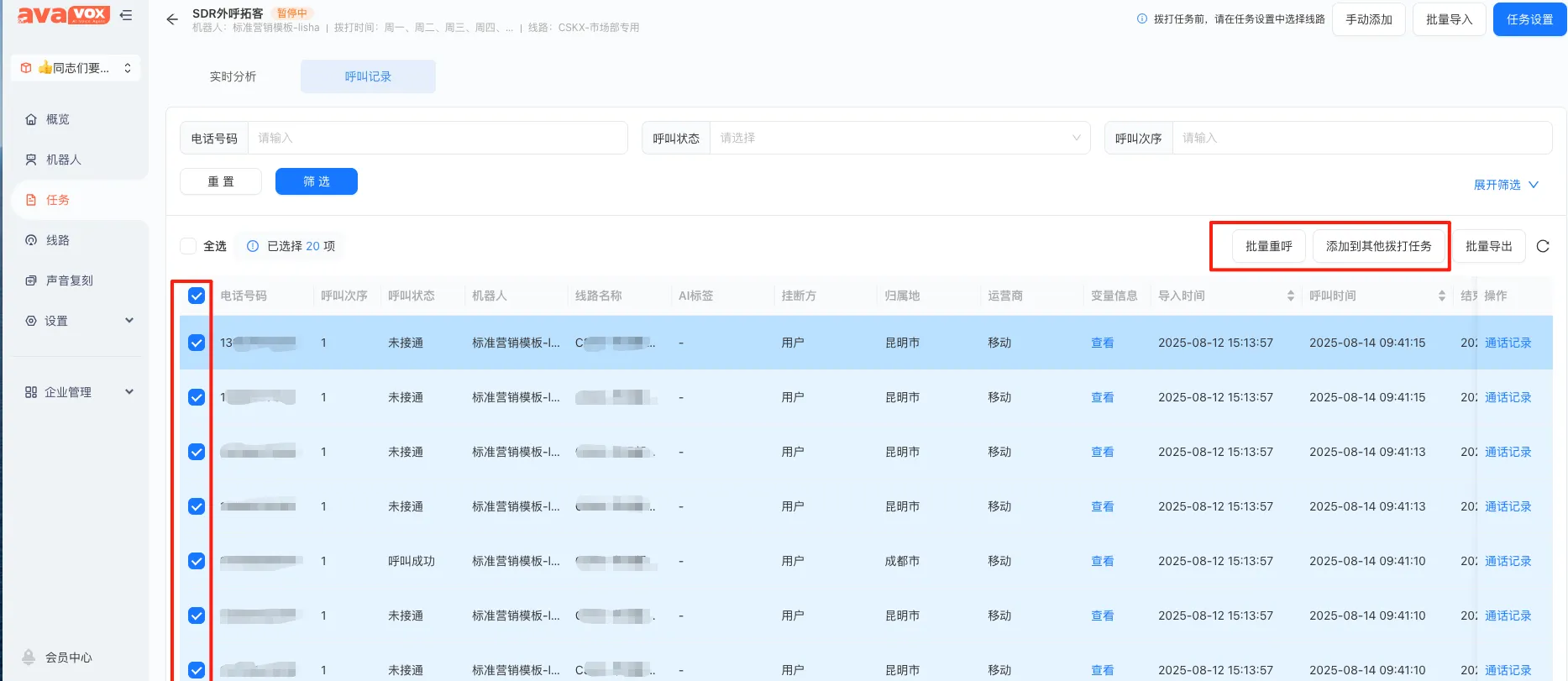
手动批量重呼
- 批量重呼:在任务详情页中勾选需要重新外呼的号码,点击批量重呼按钮,将在当前任务中执行批量重呼操作;

- 添加到其他拨打任务:在任务详情页中勾选需要重新外呼的号码,点击添加到其他拨打任务按钮,可选择已创建的任务或新建任务号码导入,执行批量重呼操作;

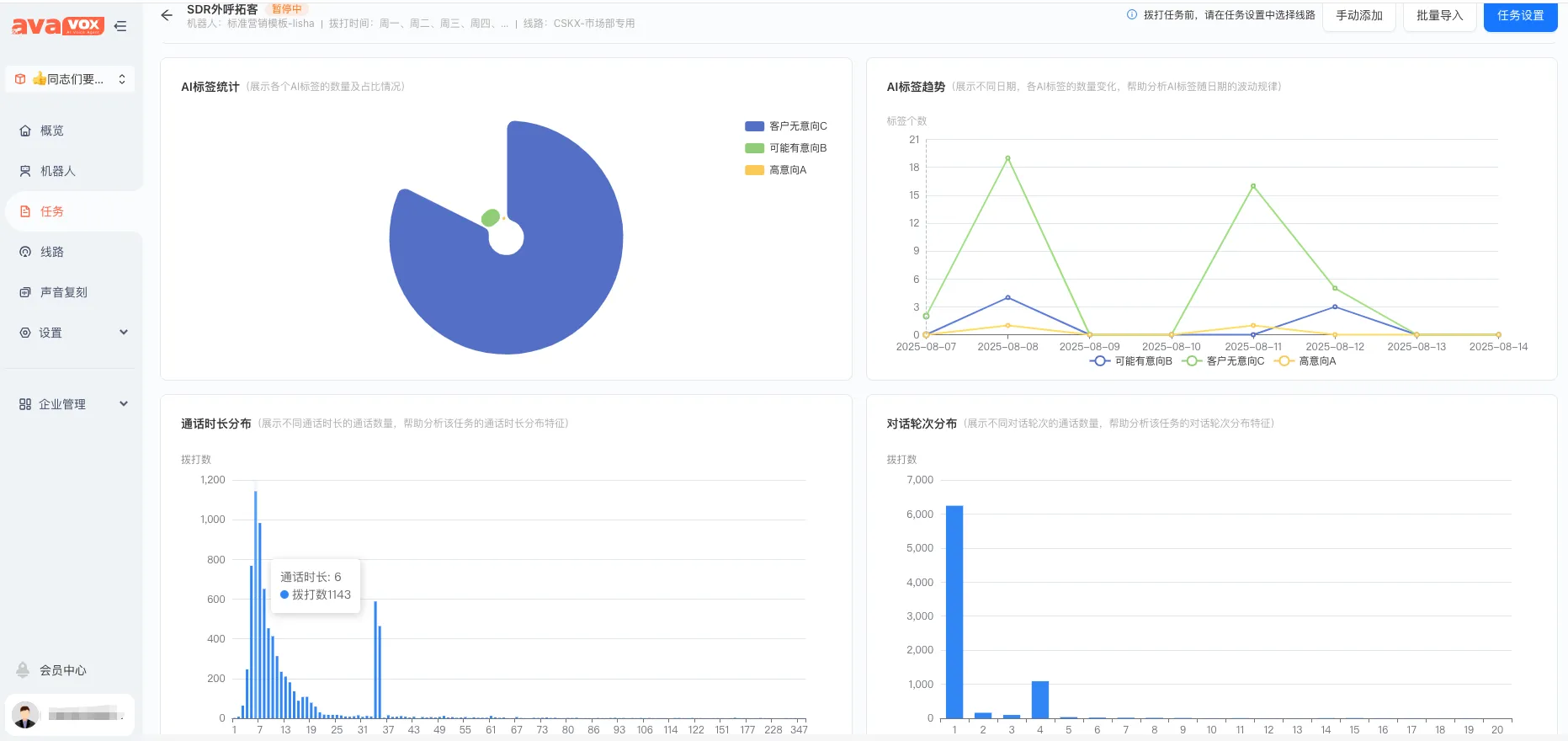
实时数据查看
在任务列表页面,点击实时分析,即可查看任务的实时数据,包括任务的完成情况,接通情况等等
下面还可以查看
